咨询热线:0771-530 4656

根据客户系统需求,定向设计、开发控制系统,满足现场实际控制需求 应用范围:空调机房群控系统、节能变频控制系统、恒温恒湿控制系统、洁净恒温控制系统、变频风机温控系统。

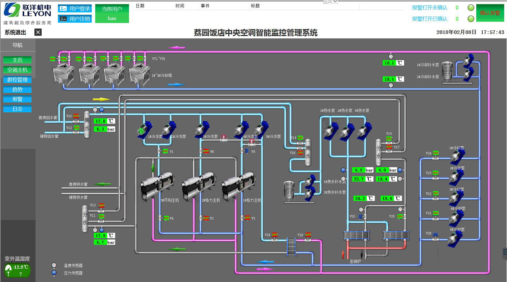
上位机软件开发
远程网络监控功能
手机端监控管理服务
选配:高清彩色触摸屏7寸~12寸
国际标准通讯接口RS-485/RJ45,
支持通讯协议Modbus-RTU、BACnet-MS/TP

1、清晰菜单 ,定制用户LOGO及公司信息;
2、布局与实际机房相一致 ;
3、界面友好、方便管理;
4、二维/三维动态显示,直观反应设备状态,更易于管控;操作。

对冷水机组、风冷主机、冷冻水泵、冷却水泵、热泵循环泵、热回收循环泵、冷却塔等进行节能控制,综合管理、自动节能调节。